LogExpert is a Windows tail program (a GUI replacement for the Unix tail command). LogExpert is free for non-commercial or commercial use.


fLogViewer.net is described as 'Free Windows program which allows one to view large log text files with color coding and filtering' and is a web log analyzer in the network & admin category. There are more than 10 alternatives to fLogViewer.net for a variety of platforms, including Windows, Linux, Mac, Docker and Web-based apps. The best fLogViewer.net alternative is LogExpert, which is both free and Open Source. Other great apps like fLogViewer.net are glogg, BareTail, LogViewPlus and Log Voyager.
LogExpert is a Windows tail program (a GUI replacement for the Unix tail command). LogExpert is free for non-commercial or commercial use.


glogg is a multi-platform GUI application to browse and search through long or complex log files. It is designed with programmers and system administrators in mind. glogg can be seen as a graphical, interactive combination of grep and less.


BareTail is a real-time log file monitoring tool.
Features
Real-time file viewing

Looking for a better way to view log files? LogViewPlus is a professional log viewer that can parse, read and analyse log files in a variety of different formats.


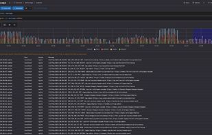
Analyze gigabyte-sized log files instantly in your browser. Zero upload, 100% local processing. The modern alternative to crashing text editors.

LogoRRR is a powerful desktop application designed to simplify the analysis of text files for recurring patterns. Whether you’re searching for specific events in log files or analysing any other type of text file, LogoRRR makes the process effortless and efficient.




Telescope is a web application designed to provide an intuitive interface for exploring log data. It is built to work with any type of logs, as long as they are stored in ClickHouse. Users can easily configure connections to their ClickHouse databases and run queries to filter...




Hoo WinTail is a real-time log monitor and log viewer for Windows like the UNIX tail -f utility. It monitors your log and captures output in real-time.




mTAIL is a Windows Program that works like the Unix Command TAIL. It's free, no ads, no pubs, no DLL... so enjoy !.

SnakeTail is a Windows tail application for monitoring text log files. You can also monitor Windows event logs. Multiple window modes are supported (MDI, Tabbed, Floating).



Tail for Win32 is used to monitor changes to files; displaying the changed lines in realtime. This makes Tail ideal for watching log files.

GamutLogViewer can be used for viewing and filtering log files of all types including Log4J, Log4Net, NLog, CSV files, files delimited with other separators, or plain unformatted log files.


