Powerful & smart free uninstaller - easily uninstall programs, Windows Apps, plug-ins one by one or in batches and remove related files, clean up all leftovers.



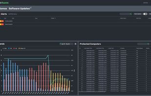
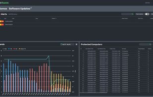
Action1 is described as 'The #1 risk-based patch management platform for distributed enterprise networks trusted by thousands of organizations globally. Action1 helps to discover, prioritize, and remediate vulnerabilities in a single solution to prevent security breaches and ransomware' and is a software installer in the os & utilities category. There are more than 50 alternatives to Action1, not only websites but also apps for a variety of platforms, including Windows, Linux, Mac and SaaS apps. The best Action1 alternative is Chocolatey, which is both free and Open Source. Other great sites and apps similar to Action1 are Ninite, Speccy, Scoop and Patch My PC.
Powerful & smart free uninstaller - easily uninstall programs, Windows Apps, plug-ins one by one or in batches and remove related files, clean up all leftovers.



A simple inventory management system for managing how much inventory you have in stock, on order, in production, and damaged. With integrated order management.




This remote software deployment tool is designed to install and uninstall Windows software on remote PCs through a local network. You can use it to install and uninstall EXE setups, MSI packages and MSP patches remotely in a silent mode.

Join SentinelAgent and the evolution of Windows monitoring.
SentinelAgent is a secure cloud-based Microsoft Windows® monitoring system that uses the latest in Microsoft Azure® technology with a lightweight agent-based SaaS design and sleek web interface to capture, org.




ManageEngine SCCM Third Party Patch Management tool for managing non microsoft patches is an add on for Microsoft SCCM to deploy updates. Download now
Get Shavlik’s best-in-class patch management for Microsoft and 3rd party applications along with key enterprise IT management features delivered the way you want to manage. Our Cloud-Enabled and Cloud-Based solutions reduce your time to value from months to minutes.
Very simple command line application downloader. Simply enter the name of the application or partial. There are no dependancies, install anywhere, and even add to environmental variables for global use. Very small footprint. No installer, so does not mess with registries.




Cyber Hygiene Management platform designed for Cloud environments. It automatically creates an inventory of your endpoints which are connected to your cloud services, then highlights their cyber hygiene risks in a simple red, amber, green display.




Hector is an asset management application to build custom asset inventories based on real business needs, our software is born out of a need to have better control over them.

Tanium invented a fundamentally new approach to endpoint security and systems management, where security and IT operations teams can achieve 15-second visibility and control over every endpoint, even across the world's largest...

JDisc Discovery is an agentless network inventory solution that has been developed from scratch with more than 10 years experience in the area of network discovery for medium to large scale networks.



A powerful, extensible open-source inventory management system designed for modern businesses. Track stock, manage orders, and integrate with your favorite platforms.